指金网
源共享  合作共赢

0416-8195888
0416-8266888

危险货物品名编号 简介

浏览数:4249 

  危险货物是一个总称,包含很多品种,它们的性质各不相同,危险程度也参差不齐,有的还相互抵触。为了储运的安全和管理的方便,根据各种危险货物的主要特性和运输要求,《危险货物分类与品名编号》(GB 6944-2012)将危险品分为9类,分别为第1类爆炸品,第2类气体(含易燃气体、有毒气体等),第3类易燃液体(高、中、低闪点),第4类易燃固体,第5类氧化剂和过氧化物,第6类有毒品和感染性物品,第7类放射性物品,第8类腐蚀性物品,第9类杂类危险品。这9类共22项,每一项中又包含多种具体的危险货物,仅《危险货物品名表》(GB 12268-2012)中登记在册的品名就有2763个。

   危险货物种类繁多,不同危险货物的运输、储存条件和灭火、急救等各不相同。为方便运输、储存等,将危险货物进行统一编号。危险货物编号采取国际通用编号。

   1.编号的组成

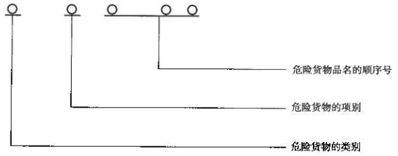
   危险货物品名编号国际上通用的《联合国危险货物运输规章范本》中,危险化学品品名表的品名编号是4位数(用UN NO表示),而我国标准规定的危险化学品品名编号是由5位数(用CN NO表示),分别表示类别号、项别号、顺序号。这种编号具有方便、直观的优点,从品名编号本身可直接知道危险化学品的危险类别和危险程度。

   2.编号的表示方法(图1-7-2-21)

a558992103b755f54e11b89e30a87a7.png

  3.编号的使用

   第一位表示类别号,第二位数表示项别号,第三到第五位数为顺序号。如果顺序号小于或等于500,为I级危险化学品;大于500则为II级危险化学品。例如:

   41058:属于第4类,第一项,一级易燃固体(任何地方可以擦燃的火柴)

   43025:属于第4类,第三项,一级遇湿易燃物品(电石、碳化钙)

   61001:属于第6类,第一项,一级有毒品(氰化钠)

   国际国内的危险货物运输,对于不同的运输方式,都制定了相应的运输管理规定。《危险货物品名表》是其中的一个重要的组成部分。

  (一)适用范围

   《危险货物品名表》(GB 12268-2012)内容包括:危险货物品名表的一般规定和结构,以及危险货物的编号、名称和说明、英文名称和项别、次要危险性及包装类别等内容。《危险货物品名表》适用于危险货物运输、储存、生产、经营、使用和处置。

   (二)危险货物品名表节选

   危险货物品名表分为7栏:

   第1栏“编号”—采用联合国编号;

   第2栏“名称和说明”—危险货物的中文正式名称,用黑体字(加上构成名称一部分的数字、希腊字母、“另”、“特”、“间”、“正”、“邻”、“对”等)表示;也可附加中文说明,用宋体字表示;

   第3栏“英文名称”—危险货物的英文正式名称,用大写字母表示;附加说明用小写字母表示;

   第4栏“类别或项别”—危险货物的主要危险性,按《危险货物分类和品名编号》(GB 6944--2012)确定;其中第1类危险货物还包括其所属的配装组,配装组的划分按附录A确定;

   第5栏“次要危险性”—除主要危险性以外的其他危险性,按GB 6944-2012确定;

   第6栏“包装类别”—按照联合国包装类别给危险货物划定的类别号码,用I、II , llI表示;

   第7栏“特殊规定”—与物品或物质有关的任何特殊规定,适用于允许用于特定物质或物品的所有包装类别。